SEO Share of Voice: What It Is and How to Increase Yours
September 2, 2025
Introduction
Ever wonder how visible your website truly is on Google compared to your competitors? In the crowded digital marketplace, simply ranking for keywords isn’t enough, you need to know your share of voice (SOV) in SEO. This metric shows what portion of search visibility your brand owns in your industry’s keywords.
Imagine the search results as a big pie; SEO share of voice tells you how big a slice your website is getting. The higher your share, the more dominant your online presence.
In this blog, we’ll leverage 25+ years of marketing insight to explain what SEO share of voice means, why it matters for your business, how to measure it, and strategies to boost it.
By the end, you’ll have a clear roadmap to increase your brand’s visibility and outshine the competition in search results.
What Is SEO Share of Voice?

SEO Share of Voice is a metric that measures your brand’s visibility in organic search results compared to competitors. In other words, it’s the percentage of the total search market traffic or impressions that your website captures for a defined set of keywords.
Originally, “share of voice” was an advertising term (referring to share of ad spending or media presence), but in SEO it specifically denotes how much of the search conversation your brand owns.
If ten people search for keywords in your niche, how many of those searches lead to clicks on your site versus others? That’s your share of voice.
It’s a comprehensive indicator of how prominently your site appears across all relevant searches in your industry. High SEO SOV means your brand is frequently seen on the key search terms in your space, signaling strong online visibility and authority.
By contrast, a low share of voice indicates that competitors are getting most of the search attention, and your content might be harder to find.
Share of Voice vs. Traditional Visibility

It’s important to note that SEO SOV is more than just having a few high rankings. Traditional rank tracking or “visibility” scores might tell you how many keywords you rank #1 for, but share of voice weighs those rankings by their importance (search volume and click-through rates).
For example, being #1 on a low-volume keyword might not bring much traffic, whereas ranking #3 on a very popular keyword could yield more clicks. SEO share of voice accounts for these differences.
In fact, studies have shown that the top-ranked result isn’t always the one getting the most traffic, in some analyses, the #1 Google result only captured the largest share of clicks about half the time.
This is because lower positions can still win significant traffic if the keyword is especially popular or if a site holds multiple spots on the page. Share of voice captures these nuances by estimating the percentage of total organic traffic each site gets in your keyword set.
In summary, think of SEO share of voice as your brand’s share of the organic search “market.” If the sum of all clicks or impressions for keywords in your industry is 100%, SOV tells you what percentage of that pie is yours.
It’s a holistic reflection of your search visibility, factoring in both your rankings and the popularity of those search terms.
Why Does SEO Share of Voice Matter?

Tracking your SEO share of voice is crucial because it provides a big-picture view of your competitive standing in search and yields insights you can’t get from isolated metrics. Here are the key benefits and reasons SEO SOV matters for your business:
1. Competitive Benchmarking
Share of voice offers a real-time competitor analysis. It directly compares your SEO performance against rivals on the same playing field.
Instead of just counting keywords, you see who is actually capturing the audience’s attention. If your SOV is lower than a competitor’s, it’s a clear signal they are more visible and likely drawing away potential traffic.
Monitoring this over time helps you spot when a competitor’s content surge or a Google update causes your share to drop, so you can respond proactively. In contrast, a growing SOV means you’re gaining ground in search visibility.
2. Gauge Brand Visibility & Authority
SOV reflects brand awareness in search. A higher share of voice means more people see your brand when searching industry topics, which boosts brand recognition and trust. Consistently appearing at the top of relevant searches positions your company as a market leader.
This visibility can have a halo effect – users start to associate your brand as a top authority in the niche. In practical terms, if your SOV increases from, say, 10% to 20%, that indicates a significant jump in how often consumers encounter your brand in search results. More eyes on your pages often translate into more clicks, leads, and eventually sales.
3. Identifying Opportunities and Gaps
By measuring share of voice, you can uncover content gaps and untapped opportunities. For instance, if a competitor has a larger SOV, you can dig in and see which high-impact keywords or topics are driving their dominance. Maybe they rank for a set of keywords where you have little presence, that’s a gap you can fill with new or improved content.
SOV data might reveal, for example, that competitors are getting a lot of traffic from a question-themed keyword you haven’t covered. This insight guides your content strategy so you focus on areas that will move the needle.
It essentially adds context to your SEO efforts by highlighting where you fit in the wider market conversation and where you can grow.
4. Predicting Market Share & Growth
There is a strong correlation between share of voice and market share. Marketing studies (including analyses in e-commerce and advertising) have found that brands with higher SOV tend to gain a larger share of customers over time. The logic is simple: the more visible you are, the more traffic and leads you get, which can lead to more sales.
In fact, in some categories, researchers observed that a modest increase in SOV (e.g. +1%) can drive measurable gains in market share (e.g. +0.1–0.3%). While the exact figures vary by industry, the takeaway is that boosting your SEO visibility can directly contribute to revenue growth.
If you can consistently be “louder” than competitors in search results, you’re likely to capture a proportionally larger slice of the market’s business.
5. Context for Performance Metrics
Share of voice adds vital context to your other SEO KPIs. It helps explain why your organic traffic or conversions are at their current levels. For example, if your organic traffic is flat, SOV analysis might reveal that a competitor’s aggressive content campaign stole some of your visibility.
Or if you see a spike in SOV after a site redesign or content update, that validates the success of the initiative. In essence, SOV is a north-star metric that encapsulates your overall SEO impact.
It prevents you from getting a false sense of security just because a few rankings improved, instead, you focus on the ultimate goal: capturing searchers’ attention more than anyone else in your space.
In summary, tracking SEO share of voice matters because it measures what truly counts, comparative visibility. It tells you how effectively your SEO strategy is expanding your brand’s reach relative to competitors.
By keeping an eye on SOV, you gain a strategic compass to guide decisions, allocate resources to high-impact areas, and ensure your brand is consistently advancing in the online marketplace. It’s not just a vanity metric; it’s a direct indicator of marketing effectiveness and growth potential.
How to Calculate SEO Share of Voice (Formula with Example)

Measuring SEO share of voice may sound complex, but the core formula is straightforward. The general calculation for share of voice is:
Share of Voice (%) = (Your brand’s metric / Total market metric) × 100
For SEO, the “metric” we use is typically organic search traffic or impressions for a given keyword set. In practical terms, you can calculate it as:
Your organic traffic from the keywords ÷ Total organic traffic from those keywords (all sites) × 100
This will yield the percentage of the total search traffic that comes to your site. Let’s break it down step-by-step:
1. Select a Set of Keywords
First, define the keywords relevant to your industry or SEO campaign. These should include your important target keywords, for example, a variety of search terms that potential customers use when looking for your products, services, or content. (Tip: Focus on a mix of high-volume head terms and longer-tail keywords that represent your niche).
2. Determine Total Search Volume or Traffic for Those Keywords
Next, find out how much combined traffic or impressions those keywords generate in total. This often involves looking at each keyword’s monthly search volume and the typical click-through distribution on search results.
Many SEO tools will do this for you by estimating total clicks across all sites for each keyword. Essentially, you want the sum of all potential clicks for the entire market on those terms.
3. Measure Your Site’s Traffic from Those Keywords
Now, identify how much traffic your website receives from each of those keywords. If you have access to an SEO analytics tool or platform (like Semrush, Ahrefs, etc.), it can estimate how many clicks your site gets based on your ranking positions and search volumes.
Alternatively, if you use Google Search Console, you might approximate this using your total impressions and clicks for the target queries. The key is to determine your share of clicks for each keyword and sum them up.
4. Plug into the Formula
Divide your total traffic (Step 3) by the total market traffic (Step 2), then multiply by 100 to get a percentage. This final percentage is your SEO share of voice for that keyword set.
Example: Suppose you want to calculate SOV for a specific search query to see where your brand stands. Say you own a shoe website and are looking at the keyword “women’s running shoes.”
If the total monthly organic search visits for “women’s running shoes” across all brands is estimated at 200,000 visits, and your site accounts for 50,000 of those (based on your ranking and click-through rate), then your share of voice for that keyword is:
(50,000 ÷ 200,000) × 100 = 25%.
In this scenario, your website captures 25% of all organic search traffic for “women’s running shoes.”
Now imagine doing this across a whole set of related keywords (e.g. “best running shoes for women,” “lightweight women’s sneakers,” etc.).
By aggregating the data, you might find, for example, that across 50 keywords in the running shoes category, your site’s overall share of voice is, say, 18%.
That number means your site gets roughly 18% of the total potential organic traffic in that defined category, while competitors collectively get the other 82%.
Armed with this knowledge, you could then aim to improve that percentage by targeting keywords where you’re weaker or optimizing content to win more clicks.
Important components in calculating SOV

When doing these calculations, keep in mind a few factors:
1. Total Search Volume
This is the combined search volume (or impressions) of all keywords you’re analyzing. Higher-volume keywords weigh more in the SOV calculation because they contribute more potential traffic.
2. Your Impressions/Clicks
How often your site appears for those keywords (impressions) and how many clicks you get. This depends on your rankings and the click-through rate (CTR) at those positions.
3. Competitors’ Impressions/Clicks
Similarly, how often competitors show up and capture clicks for these keywords. Essentially, any click not going to you is going to someone else, share of voice divides the pie among all players.
Manually collecting all this data can be time-consuming, which is why most marketers rely on SEO tools to calculate share of voice more easily.
These tools use rank tracking and CTR models to estimate traffic per keyword per site, doing the math for you. Still, understanding the underlying formula is useful so you know what the percentage represents.
Tools and Methods to Measure SEO Share of Voice
Measuring share of voice accurately often requires the help of dedicated SEO tools, since they can process large keyword sets and competitor data quickly. Here are some popular ways to track SEO SOV and what they offer:
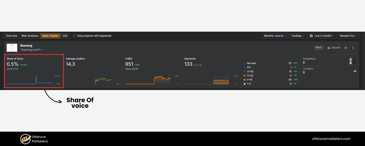
1. SEO Rank Tracking Tools
![]()
Platforms like Semrush, Ahrefs, SE Ranking, and Moz have features to measure share of voice or similar “visibility” metrics. For example, Semrush’s Position Tracking tool includes a Share of Voice percentage for your tracked keywords, weighting each keyword by search volume and your ranking.
Ahrefs’ Rank Tracker likewise calculates SOV by dividing your estimated traffic by the total traffic of all tracked sites for those keywords.
Using these tools, you can set up a project, input your keyword list, and then see a dashboard showing what percentage of the combined traffic each site (yours and competitors) is getting.
They often allow adding specific competitors to compare side by side. These tools update regularly, so you can monitor SOV trends over time (daily or weekly changes, etc.).
2. Google Search Console (GSC)

While GSC doesn’t directly give “share of voice” against competitors, it provides valuable data on your impressions and clicks for keywords. You can infer some insights by looking at your total impressions versus total available searches.
For instance, if you know a keyword’s total search volume and see your impression count, you can estimate what fraction of searchers even saw your site (impression share).
However, GSC won’t tell you how competitors are doing. It’s best used in combination with other tools or for a rough internal check.
3. Dedicated Share-of-Voice Tool

Some specialized tools or features focus on multi-channel SOV (including SEO, PPC, social). For SEO specifically, there are services (like Rank Ranger or Keyword.com) that emphasize share-of-voice reporting.
They often provide visual charts and reports that break down SOV by keyword group, by competitor, and even by SERP feature. For example, a tool might show that you have 30% SOV overall, but only 15% on mobile searches in a certain region, highlighting a specific weakness.
If you operate internationally or target local markets, ensure the tool you use can track those locations, as share of voice can vary by region and device.
4. Manual Approach (for a small set)

In a pinch, you can manually gauge SOV for a few critical keywords by checking search results. List the top competitors that appear for those terms, note their positions and approximate traffic share (using known average CTRs for positions 1, 2, 3, etc.), then sum up the competitor vs. you.
This is labor-intensive and less precise, but it can give a snapshot. However, manual tracking becomes impractical as the number of keywords grows, and it won’t easily account for universal search features (like featured snippets, People Also Ask boxes, or image carousels) which also steal clicks.
Tip: Whichever method you use, make sure to measure SOV regularly (monthly or quarterly). SEO landscapes change often – new competitors emerge, Google’s algorithm shifts, search interest trends evolve, so your share of voice isn’t static.
Regular tracking lets you catch a drop in your visibility early or celebrate gains when your optimizations pay off. Treat share of voice as an ongoing KPI in your SEO reporting dashboard.
Advanced Considerations and Avoiding Pitfalls
While SEO share of voice is a powerful metric, it should be used wisely. Here are some advanced considerations and common pitfalls to avoid when analyzing SOV:
1. Choose Relevant Keyword Sets

Your SOV is only as meaningful as the keywords you base it on. If the set is too narrow or not truly representative of your business, the metric could mislead.
For example, tracking SOV only on branded keywords (searches that include your company name) will yield a very high percentage, but that doesn’t reflect broader market visibility.
Conversely, if you include a lot of ultra-broad keywords that you aren’t realistically targeting, you might deflate your SOV unnecessarily. Solution: Define different SOV segments.
You might calculate one share of voice for your core “money” keywords, another for informational content topics, etc., to get a nuanced view. This way you can spot where you have strong dominance versus where you need improvement.
2. Don’t View SOV in Isolation

SOV alone doesn’t tell the whole story of performance. It’s possible to have a high share of voice yet still not achieve desired conversions if the traffic you’re capturing isn’t the right audience or if your site experience is lacking.
Or you might celebrate a rising SOV, but if it’s mostly from low-converting keywords, the business impact could be small.
Solution: Always interpret share of voice alongside other metrics like conversion rate, engagement, and revenue. For a holistic assessment, combine SOV with data on how those visitors behave – e.g., is the increased visibility leading to more sales or inquiries? If not, examine whether you’re focusing on the most valuable keywords that align with your business goals.
3. Beware of Outliers and Weighting

A peculiarity of share of voice calculations is that a single very high-volume keyword can skew the results. For instance, say you track 50 keywords and you rank extremely well for one mega-popular term but poorly on all others, you might still show a decent SOV due to that one term’s weight.
That could mask weaknesses on the smaller (but still important) keywords. The opposite scenario is also true: lots of small wins might not move SOV much if you’re missing out on the big terms.
Solution: Drill down beyond the top-line percentage. Look at SOV per category or per keyword to ensure you’re not missing the forest for one tree.
Some tools provide a breakdown or let you tag keywords (e.g. by product line or content theme) so you can see share of voice in each segment. This segmented analysis prevents misinterpreting the overall metric.
4. Track Trends and Seasonality

If you notice a sudden drop in SOV, it could be a competitor’s new campaign or it could simply be seasonal search behavior changing. For example, if you sell swimming gear, your share of voice might naturally drop in winter as search volume plummets – even if you maintained rankings, the “total pie” got smaller.
Solution: Compare SOV on a time basis (month vs month of last year, etc.) and factor in seasonal trends. If there is an unexpected change, investigate whether it correlates with any known events (e.g., Google algorithm updates, a competitor site revamp, news events driving traffic spikes, etc.). This helps avoid knee-jerk reactions to normal fluctuation versus real competitive threats.
5. Multi-Channel Perspective
Remember that SEO share of voice is one piece of the puzzle. There is also share of voice in PPC (paid search) and on social media. Sometimes your organic SOV might be low, but if you have a strong paid ads presence, your overall search visibility to users could be higher.
Or vice versa. And outside search, a lot of “conversation” about brands happens on social platforms. If you’re focusing purely on SEO SOV, be aware that a competitor might be dominating elsewhere, affecting overall brand awareness.
Solution: Consider integrating SOV metrics from multiple channels to get a comprehensive view. For instance, marketing teams often look at total share of voice by combining organic + paid search impressions.
This combined approach can highlight if a rival is compensating for low organic presence by heavy ad spending, or if there’s an opportunity for you to capture cheap paid clicks where you lack organic SOV.
In essence, treat SEO share of voice as a strategic metric, not just a vanity number. It’s incredibly useful for spotting how you stack up and where to improve, but always apply critical thinking.
Combine SOV data with qualitative analysis of content quality, user intent, and business alignment. By avoiding these pitfalls, you’ll use share of voice data to drive smart, effective SEO decisions without getting tripped up by misleading signals.
Proven Strategies to Increase Your SEO Share of Voice
Improving your SEO share of voice boils down to increasing your visibility for the keywords that matter – essentially out-ranking and out-performing competitors on search results. This requires a multi-faceted SEO approach. Below are several effective strategies (with an expert touch) to boost your SOV:
1. Expand and Optimize Your Content Portfolio

Content is the foundation of SEO visibility. To capture a larger share of voice, ensure you have comprehensive, high-quality content covering all relevant topics in your niche.
Start by conducting keyword research to identify not only the popular terms your competitors rank for, but also longer-tail queries and subtopics that are under-served.
Then, create content that answers users’ questions better than anyone else. Focus on depth and value – an expert with decades of experience can often provide unique insights or more thorough answers that set content apart.
Make sure to optimize on-page elements (titles, headings, meta descriptions) for your target keywords so Google clearly understands what you should rank for. A pro tip: organize your content into topical clusters (a broad authoritative guide linking to more specific articles).
This helps search engines see you as an authority across the whole subject area, improving rankings across all related keywords. Regularly update your existing pages as well – fresh, up-to-date content tends to rank higher and maintain visibility, which directly feeds into a stronger SOV.
2. Target High-Value and Long-Tail Keywords

Increasing SOV isn’t just about more content; it’s about smart keyword targeting. Identify the high-value keywords (those with significant search volume and strong buyer intent) where you lag behind competitors. These are keywords that, if you gain ground on, can significantly bump up your share of voice.
Craft a strategy to improve rankings for those terms – this might involve creating new dedicated pages or beefing up your current ones to be more authoritative. At the same time, don’t neglect long-tail keywords.
Individually, these longer, specific searches have lower volume, but collectively they can contribute a lot of traffic.
They also tend to have less competition, making it easier to grab a big slice of those smaller pies. By capturing dozens or hundreds of long-tails (e.g. “affordable women’s trail running shoes size 8”), you can steadily increase your overall SOV.
Long-tail visitors are often highly qualified, meaning better engagement and conversion rates, which strengthens your site’s performance and can indirectly boost rankings for more competitive terms too.
3. Improve On-Page SEO and User Experience

Sometimes the barrier to higher visibility is not the content topic, but how the content is presented. Ensure that every page aiming to capture traffic is well-optimized and user-friendly.
This includes basics like descriptive title tags (with primary keywords near the start), concise meta descriptions that improve click-through rate, proper use of header tags (H1, H2s) to structure the information, and keyword-rich, natural-sounding content.
Also pay attention to formatting – use bullet points, tables, images, and clear subheadings to make content easily scannable. A page that is engaging and easy to read is more likely to satisfy visitors, leading to lower bounce rates and higher dwell time, which are positive signals to Google.
From an algorithmic standpoint, better user experience (UX) can indirectly boost rankings, thereby increasing your share of voice. Make sure your site is mobile-friendly and loads quickly (page speed).
A slow, clunky site will struggle to rank well no matter how great the content is, limiting your SOV. Google’s Core Web Vitals are an indicator of how user-friendly your site is – improving those technical metrics can give you an edge in visibility over less optimized competitors.
4. Strengthen Technical SEO

Technical factors of your website can significantly influence your ability to gain share of voice. If search engines can’t efficiently crawl or index your pages, your wonderful content might not fully count toward visibility.
Conduct a thorough technical SEO audit to catch issues that might be holding you back (broken links, duplicate content, poor site architecture, etc.).
Implement schema markup (structured data) where appropriate, such as FAQ schema, review stars, or how-to schemas, which can enhance your search listings and sometimes earn rich snippets.
Rich snippet results occupy more real estate on the results page and tend to attract higher click-through rates, effectively increasing your “voice” without necessarily changing rank position.
Another technical angle: optimize for SERP features. For instance, aim for featured snippets by directly answering common questions in your content (often in a concise paragraph or bullet list format).
If you land a featured snippet for a high-volume query, your share of voice for that query shoots up dramatically because you’re front-and-center.
Likewise, ensure your images have proper alt tags and are optimized so you can even capture visibility in image searches or other verticals. In short, a technically sound site that’s tailored to how Google displays results will have an advantage in owning more search space.
5. Build Quality Backlinks and Authority

Off-page SEO plays a huge role in competitive visibility. Backlinks (links from other websites to yours) remain one of the strongest ranking factors – they’re like votes of confidence that your site is authoritative on a topic.
By earning high-quality backlinks, you boost your site’s authority, which helps all your pages rank higher and more frequently.
With 25 years in marketing, one key lesson is that quality trumps quantity here. A few backlinks from respected, relevant websites (industry publications, .edu or .gov resources, influential blogs) can move the needle for your rankings far more than dozens of low-quality links.
Focus on content marketing and digital PR tactics to naturally attract links: publish original research or insightful data in your field, write guest articles for reputable sites, or create shareable infographics/tools that others will reference.
Additionally, engage in thought leadership – if your brand or executives are quoted in news articles or speak on podcasts/webinars, those often lead to mentions and links.
As your backlink profile strengthens, Google rewards you with higher positions, which means a larger share of voice. It’s a virtuous cycle: higher SOV can also lead to more people seeing your content and linking to it.
6. Leverage Social Media and Promotion

Although social media signals are not direct ranking factors, there is an indirect benefit to your SEO share of voice from being active on social platforms. When you promote your content on social media and it gets shared widely, more people will visit and possibly link to your content.
Greater brand awareness on social channels can lead to more branded searches on Google (people specifically searching for your site or content), which can improve your overall search visibility.
Moreover, monitoring social conversations can clue you into trending topics or pain points that you can create new content around, beating competitors to the punch and capturing those searches first.
Essentially, social media can amplify the reach of your content and drive initial traffic surges that help SEO. It’s also a way to occupy more mindshare, making users more likely to click your site in search results (because they recognize your brand). An engaged audience on multiple channels contributes to a stronger presence everywhere, including organic search.
7. Monitor, Refine, and Repeat

Lastly, improving share of voice is an ongoing process. Continuously monitor your SOV metrics. When you implement the strategies above, track which ones correspond to SOV jumps. For example, you might notice after publishing a cluster of new articles, your share of voice for that topic’s keywords went from 10% to 15%.
Or after a site speed optimization, a steady upward tick in various keywords’ rankings. Celebrate those wins and analyze them – what can you replicate or scale up? Similarly, if something isn’t moving the needle, refine your approach.
Perhaps you built some links but targeted low-impact pages; adjust your link-building to focus on pages that target higher-volume keywords.
Maybe your content is good but the title tags aren’t compelling – A/B test some title rewrites to improve click-through rate, which can increase actual traffic share. SEO is dynamic: competitors won’t stand still, and neither should you.
Regularly performing competitor analysis (what new keywords are they ranking for? where did they gain links or mentions?) will inform your next moves.
Treat share of voice improvement like a campaign: set a target (e.g., “Increase SOV from 20% to 30% in the next year”), implement tactics, measure results, and iterate. With persistent effort and savvy adjustments, you’ll see your slice of the search pie get bigger and bigger.
By executing these strategies with diligence and creativity, you’ll gradually see your SEO share of voice rise. Remember, every percentage point gain means a chunk of traffic that used to go to competitors is now coming to you. Over time, that can translate into substantial business growth and a leadership position in your online market.
Conclusion and Next Steps
In the battle for online attention, SEO share of voice is the scorecard that shows who’s winning. By now, you should have a clear understanding that SOV measures the slice of the search market your brand owns, and why growing that slice is vital for your business growth.
To recap, start by benchmarking where you stand: calculate your current share of voice and see how it stacks up against key competitors. Then, apply the strategies outlined here, from creating authoritative content and targeting the right keywords, to tightening up technical SEO and building your site’s authority.
Every improvement you make can inch your share of voice higher, meaning more visibility, more traffic, and more potential customers discovering your brand instead of someone else’s.
Remember, increasing SOV is a marathon, not a sprint. It takes consistent effort, data-driven adjustments, and a keen eye on the competition. But the payoff is worth it.
A greater share of voice in search engines translates to being the go-to voice in your industry, the brand that searchers (and algorithms) recognize as a leader. That kind of prominence builds on itself, creating a virtuous cycle of more traffic, more engagement, and more growth.
Ready to amplify your presence and take the lead? It’s time to put these insights into action. Conduct an audit of your current SEO performance, identify those opportunity gaps, and start implementing changes one by one. Track your share of voice as you go, and celebrate the milestones, each percentage gain is a win against your rivals.
If you need expert help in this journey, don’t hesitate to leverage seasoned SEO professionals who can provide a fresh, strategic perspective. The key is to stay proactive and persistent.
By focusing on increasing your SEO share of voice, you’re not just optimizing for search engines, you’re building a stronger brand that resonates louder than the rest.
So double down on your strategy, keep that competitive mindset, and watch your slice of the pie grow. Your voice deserves to be heard loud and clear in the market, and with the right approach, it will be. Here’s to your climb toward SEO prominence and a commanding share of voice that drives your success!
FAQs
Q1: What is the difference between SEO Share of Voice and Search Engine Visibility?
These terms are closely related and sometimes used interchangeably, but there is a subtle difference. Search engine visibility (often a percentage or score from tools) generally refers to how often your site appears in search results, usually weighted by rankings (for example, being #1 for a keyword gives a high visibility score for that keyword).
SEO Share of Voice goes a step further by incorporating the traffic potential of those rankings. It measures the share of total clicks or impressions your site actually gets versus competitors.
In short, visibility metrics tell you how you rank; SOV tells you how those rankings translate into traffic share. SOV is more comprehensive because it factors in keyword volume and click-through rates, giving a clearer picture of your true reach among all searches.
Q2: How do I identify which competitors to include in SOV analysis?
A good starting point is to include the websites that frequently appear alongside yours on the search results for your target keywords.
These are your direct SEO competitors (which may not always be the same as your business competitors!). Tools can automatically suggest top competing domains based on common keywords.
Aim to include all major players in your niche, as well as any emerging sites that have been climbing in rankings recently. If you sell a product or service, include both big brands and agile niche sites or blogs that rank well in your space.
The total share of voice is usually calculated among the set of competitors you track plus your own site, so for a complete picture, you want to capture at least 80-90% of the search landscape.
It’s better to err on the side of including a few extra domains (even if they only rank for some terms) than to omit someone who is quietly taking a slice of your traffic.
Q3: Is there a “good” Share of Voice percentage I should aim for?
The ideal SOV percentage will depend on your market and how many competitors are in it. In a highly fragmented market, even the leader might only have, say, 20% SOV with many others sharing the rest. In other cases, a dominant brand might hold 50% or more.
Rather than a universal “good” number, focus on improving your share over time and closing the gap with (or surpassing) the top competitor.
If you currently have 10% and the leader has 30%, getting to 15% or 20% would be a significant win. Ultimately, the closer you can get to that #1 position in SOV, the more of the available audience you’re capturing.
As a rule of thumb, being in the top three by SOV in your category is a strong position (since those top few players often get the lion’s share of customers).
But even if you’re smaller, steady growth in SOV quarter by quarter is a positive sign your SEO efforts are working. Set realistic goals based on your starting point and market context.
Q4: How often should I check or report on SEO Share of Voice?
It’s wise to monitor SOV on a regular schedule. For most, a monthly check-in strikes a good balance, it’s frequent enough to catch trends, but not so frequent that normal weekly fluctuations distract you.
Enterprise or very active sites might even track it weekly, especially during major campaigns or seasonal peaks (to quickly see impacts of changes).
At minimum, include SOV in your quarterly SEO reporting to management or your team. This provides a high-level KPI alongside traffic, rankings, and conversions.
If you make significant changes – like a big site migration or publish a large batch of new content, you might do a special SOV analysis before and after to gauge the impact.
The key is consistency: use the same tools and methods each time so you can accurately compare trends. Watching SOV over time will show the trajectory of your SEO health relative to competitors, which is often more actionable than looking at raw traffic alone.
Q5: Can share of voice be applied to other channels besides SEO?|
Yes, absolutely. Share of voice as a concept can apply to many marketing channels. In Paid Search (PPC), for example, you might look at Impression Share, which is essentially share of voice for your ads (the percentage of times your ads showed up out of total possible impressions, often available in Google Ads reports).
In social media, share of voice usually refers to the share of mentions or conversations about your brand versus competitors. This is something social listening tools measure – e.g., what % of tweets in a certain industry are about your brand.
Even in PR and media, share of voice can mean the proportion of press coverage or media mentions you receive in your space.
The underlying idea is always comparing your presence or mindshare to others. While the data sources and metrics differ by channel, combining these can give you an overall brand share of voice.
Many marketing teams use that holistic SOV to judge the effectiveness of multi-channel campaigns. In this blog, our focus was SEO share of voice, which deals with organic search, but it’s useful to remember it’s part of a larger picture of brand visibility.

.png)
.png)
.png)
.png)
.png)
